產品展示
聯系我們
選擇性非催化還原法(SNCR)煙氣脫硝
SNCR脫硝技術即選擇性非催化還原(Selective Non-Catalytic Reduction,以下簡寫為SNCR)技術,是一種不用催化劑,在850-1100℃的溫度范圍內,將含氨基的還原劑(如氨水,尿素溶液等)噴入爐內,將煙氣中的NOx還原

SNCR脫硝技術即選擇性非催化還原(Selective Non-Catalytic Reduction,以下簡寫為SNCR)技術,是一種不用催化劑,在850-1100℃的溫度范圍內,將含氨基的還原劑(如氨水,尿素溶液等)噴入爐內,將煙氣中的NOx還原脫除,生成氮氣和水的清潔脫硝技術。
一、SNCR工藝原理
SNCR技術是把含有NHx基的還原(如氨、尿素),噴入爐膛溫度為800~1100℃的區(qū)域,該還原劑迅速熱分解成NH3并與煙氣中NOx進行SNCR反應生成N2,從而降低NOx的排放量。該方法以爐膛為反應器,可通過對鍋爐進行改造而實現。
在爐膛900~1000℃這一狹窄的溫度范圍內,在無催化劑作用下,NH3或尿素等氨基還原劑可選擇性地還原煙氣中的NOx,基本上不與煙氣中的O2作用。
主要反應原理如下:
NH3為還原劑: 4NH3+4NO+O2→4N2+6H2O
尿素為還原劑: (NH2)2CO→2NH2+CO
NH2+NO→N2+H2O
2CO+2NO→N2+2CO2
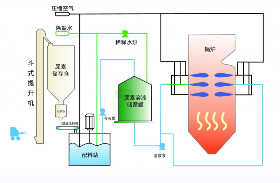
二、SNCR系統組成:
(1)反應劑存儲與制備系統;
(2)反應劑的輸送系統;
(3)反應劑的計量與混合系統;
(4)反應劑的噴射系統;
(5)控制系統。
三、SNCR工藝特點:
(1)該工藝不需催化劑、投資少、占地面積小,維護較SCR方便。
(2)建設周期短、舊設備改造少、脫硝效率中等,比較適合于對中小型電廠鍋爐的改造。
(3)可與SCR、低NOx燃燒器等技術聯合使用。
(4)采用尿素作為反應劑時,在運輸和儲存方面更安全。
(5)高溫噴射對鍋爐受熱面有一定影響。
(6)同等脫硝率的情況下,反應劑耗量要高于SCR工藝,從而使NH3的逃逸量增加。

